Chromatography Insights App v1.x Release Notes
The following are the Chromatography Insights release notes for versions 1.x. Chromatography Insights consolidates data from multiple Chromatography Data Systems (CDSs) into a single, interactive dashboard. This empowers teams to better assess performance variability, identify root causes, and track trends of this critical analytical technique—which leads to faster, more informed decisions across labs.
NOTE
The Chromatography Insights App is available through an early adopter program (EAP) currently and is activated for customers through coordination with TetraScience. For more information, or to activate the app in your environment, contact your customer account leader.
v1.6.0
Release date: 18 July 2025
What's New
TetraScience has released its next version of the Chromatography Insights Embedded Data App, version 1.6.0. This release introduces a new Golden Chromatogram functionality that helps scientists quantify peak deviations between chromatograms by assigning a reference chromatogram. This release also adds Databricks as a supported data provider and provides users with new treemap and heatmap visualization capabilities on the System Usage page.
Here are the details for what's new in Chromatography Insights v1.6.0.
Prerequisites
Chromatography Insights v1.6.0 requires the following:
- Tetra Data Platform (TDP) v4.1.1 or higher deployed in a Tetra-hosted environment
- Empower or Chromeleon CDS data processed into one of the following Intermediate Data Schemas (IDSs):
- Data must be converted into Lakhouse tables using the Data Lakehouse Architecture
NOTEFor more information about each IDS, see Intermediate Data Schemas in the TetraConnect Hub. To request access, see Access the TetraConnect Hub.
New Functionality
New functionality includes features not previously available in Chromatography Insights.
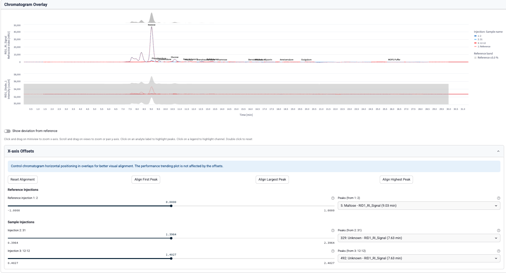
Golden Chromatogram Comparisons
Scientists can now perform Golden Chromatogram assessments from the Performance Trending page. A user starts by selecting analytes of interest to overlay. Then, they can identify one or more reference chromatograms from the selected chromatogram table.
How It Works
- Under Reference samples, select analytes of interest to overlay.

- Select one or more reference chromatograms from the chosen table.

- (Optional) Open X-axis Offsets to adjust horizontal positioning in overlays for better visual alignment.

Databricks Is Now a Supported Data App Provider
The app now supports zero-copy data sharing through Databricks as a supported data provider. Accounts will need to partner with their Databricks and TetraScience developer operation teams to enable this capability.
To start using Databricks as a data provider, customers should do the following:
- Contact your customer account leader and request that Databricks be set up as a Data Provider for Chromatography Insights in your TDP environment. TetraScience will set up a zero-copy delta share between the TDP and your Databricks account.
- Have your system administrator configure access to the share in Databricks and your chosen Databricks compute infrastructure.
- Create a data app provider for your Databricks account in your TDP environment. For instructions, see Connect External Systems to an Embedded Data App Based on Streamlit
- Add Databricks as a Data Provider to Chromatography Insights. For instructions, see Add a Provider to an Embedded Data App Based on Streamlit. The app will take a few minutes to update.

Enhancements
Enhancements are modifications to existing functionality that improve performance or usability, but don't alter the function or intended use of the system.
System Usage UI Updates
The following updates have been made to the System Usage page to help improve usability:
- Queries that return more than 20,000 results are now supported.
- A new treemap visualization provides a hierarchical relationship between systems, injection count, and run time.
- A new injection count heatmap helps users explore various variables by modifying
Y
andX
axes to customize the plot. Users can now compare variables, such as system or user by month or year. - All bar plots now support color by a dropdown selection tool, show absolute values on bars, and report total run time values.
Bug Fixes
The following bugs are now fixed:
- Fixed multiple UI stability issues, including screen blinking when opening settings and custom field selection persistence problems.
- Fixed session state errors that occurred when switching between custom field configurations across different app pages.
- Fixed an issue where the channel selection table would randomly reset during re-rendering.
Known and Possible Issues
Last updated: 8 October 2025
The following are known and possible issues of Chromatography Insights v1.6.0:
- The app can't fetch eCord data from Empower Client 3.8.0 and higher. A fix for this issue is in development and testing and is scheduled for a future release. (Added on 8 October 2025)
Limitations
The following are known limitations of Chromatography Insights v1.6.0:
- Using the custom field as a column identifier only applies to the filters on the column logbook page.
- Providers cannot be edited, because that changes their type to custom. The app does not support custom providers and will fall back to use the default TDP Amazon Athena connection. Instead of editing a provider, delete it and create a new provider with the correct settings.
Upgrade Considerations
To upgrade Chromatography Insights to the latest version, do the following:
- Update the app's image version by doing the following:
- Open the Tetra Data & AI Workspace.
- In the Chromatography Insights App's settings, change the Image Version to the latest version. For more information, see Edit Embedded Data Apps Settings for Your Org.
- Update the app's companion
chromatography-insights
Tetraflow tov1.5.0
. For instructions, see Edit a Tetraflow Pipeline. - After the updated Tetraflow runs, refresh the Chromatography Insights table schemas by doing the following:
- Open the SQL Search page. A list of your database tables appears on the left.
- Select the database that ends in
__tss__default
. - For each of the following Chromatography Insights database tables (
chromatography_insights_<tablename>
), select the hamburger menu icon next to the table name, and then select Refresh Table Schemas: chromatography_insights_filter_values
chromatography_insights_injection
chromatography_insights_peak
To activate Chromatography Insights in the Tetra Data and AI Workspace, please contact your customer success manager (CSM) or account executive.
For more information about Tetra Data Apps, see Tetra Data Apps.
v1.5.0
Release date: 30 May 2025
What's New
TetraScience has released its next version of the Chromatography Insights Embedded Data App, version 1.5.0. This release introduces the ability to choose a custom field as a column identifier (beta feature) and adds the option to turn off filters in the sidebar.
Prerequisites
Chromatography Insights v1.5.0 requires the following:
- Tetra Data Platform (TDP) v4.1.1 or higher deployed in a Tetra-hosted environment
- Data Lakehouse Architecture early adopter program (EAP)
- Empower or Chromeleon CDS data processed into one of the following Intermediate Data Schemas (IDSs):
NOTEFor more information about each IDS, see Intermediate Data Schemas in the TetraConnect Hub. To request access, see Access the TetraConnect Hub.
New Functionality
New functionality includes features not previously available in the Tetra Data Platform (TDP) or Chromatography Insights.
Custom Field as Column Identifier (Beta)
Chromatography Insights now supports using a custom field as a column identifier. This beta feature allows users to select a specific custom field to identify columns, which is particularly useful when the standard column identification fields don't contain the necessary information.
When this feature is enabled, column logbook queries use the custom column ID when grouping injections for aggregation, providing more accurate and relevant column usage data.

Option to Disable Sidebar Filters
Users can now turn off filters in the sidebar, providing a cleaner interface when filters aren't needed. This enhancement improves the user experience by reducing visual clutter and focusing attention on the data visualization.

Enhancements
Enhancements are modifications to existing functionality that improve performance or usability, but don't alter the function or intended use of the system.
- There are no enhancements in this release.
Bug Fixes
The following bugs are now fixed:
- There are no bug fixes in this release.
Limitations
The following are known limitations of Chromatography Insights v1.5.0:
- Using the custom field as a column identifier only applies to the filters on the column logbook page.
Upgrade Considerations
To upgrade Chromatography Insights to the latest version, do the following:
- Update the app's image version by doing the following:
- Open the Tetra Data & AI Workspace.
- In the Chromatography Insights App's settings, change the Image Version to the latest version. For more information, see Edit Embedded Data Apps Settings for Your Org.
- Update the app's companion
chromatography-insights
Tetraflow tov1.4.0
. For instructions, see Edit a Tetraflow Pipeline. - After the updated Tetraflow runs, refresh the Chromatography Insights table schemas by doing the following:
- Open the SQL Search page. A list of your database tables appears on the left.
- Select the database that ends in
__tss__default
. - For each of the following Chromatography Insights database tables (
chromatography_insights_<tablename>
), select the hamburger menu icon next to the table name, and then select Refresh Table Schemas: chromatography_insights_filter_values
chromatography_insights_injection
chromatography_insights_peak
To activate Chromatography Insights in the Tetra Data and AI Workspace, please contact your customer success manager (CSM) or account executive.
For more information about Tetra Data Apps, see Tetra Data Apps.
v1.4.0
Release date: 31 March 2025
What's New
TetraScience has released its next version of the Chromatography Insights Embedded Data App, version 1.4.0. This release introduces a new capability to select named Data App Providers for Snowflake data by using zero-copy data sharing. It also adds a new UV Wavelength column to the Chromatogram Overlay page, enhanced Peak table filtering options, an improved chromatogram navigation tool that uses a mini viewer, and resolves a known Streamlit hover-over functionality issue.
Prerequisites
Chromatography Insights v1.4.0 requires the following:
- Tetra Data Platform (TDP) v4.1.1 or higher deployed in a Tetra-hosted environment
- Data Lakehouse Architecture early adopter program (EAP)
- Empower or Chromeleon CDS data processed into one of the following Intermediate Data Schemas (IDSs):
NOTEFor more information about each IDS, see Intermediate Data Schemas in the TetraConnect Hub. To request access, see Access the TetraConnect Hub.
New Functionality
New functionality includes features not previously available in the Tetra Data Platform (TDP) or Chromatography Insights.
Snowflake Is Now a Supported Data App Provider
Chromatography Insights now supports zero-copy data sharing through Snowflake. Accounts will need to partner with their Snowflake and TetraScience developer operation teams to enable this capability.
To start using Snowflake as a data provider for Chromatography Insights, do the following:
- Configure a zero-copy data share between the TDP and your Snowflake account. For instructions, see Use Snowflake to Access Tetra Data.
- Connect the Chromatography Insights app in your TDP environment to your Snowflake account. For instructions, see Connect External Systems to an Embedded Data App Based on Streamlit.
- Add Snowflake as a Data Provider to Chromatography Insights. For instructions, see Add a Provider to an Embedded Data App Based on Streamlit. The app will take a few minutes to update.

New UV Wavelength Column on the Chromatogram Overlay Page
The Selected Chromatogram table has been updated to include a column specifying the UV-Vis wavelength used to measure the absorbance from an injection. This measurement helps analysts quickly determine what UV-Vis settings were applied to the injection channel.

Dynamic Hover-Over Peak Label Selection
This release improves the user experience for selecting peak labels on the plotted chromatograms. A single peak label is now shown for overlaid chromatograms, and peak labels are dynamically removed from the view when a user hovers their cursor over a peak.
Peaks with Multiple Labels View
Single Peak Label View
Mini View for Chromatogram Navigation
Users now have the ability to use the mini view above the chromatogram plot to zoom in on regions of interest and drag across the plot. This feature improves plot visibility when injections have many peaks.

Enhancements
Enhancements are modifications to existing functionality that improve performance or usability, but don't alter the function or intended use of the system.
- The performance trending peak table now show only peak values from selected injections: Previously, the Peak table showed all peak values matching selected filters.
Bug Fixes
The following bug is now fixed:
- The latest Streamlit version (v1.43.0) resolves a hover-over functionality issue where a tooltip with the text true would show when hovering over elements set to not have a tooltip. The tooltip would sometimes obscure key content. With this update, the app no longer shows the incorrect tooltip.
Limitations
The following are known limitations of Chromatography Insights v1.4.0:
- Loading more than 20,000 injections at once can cause visualization graphs to load slowly. It's recommended that customers apply filters to limit the number of data points that each visualization graph loads.
- App users must have a TDP role that has at least View Access permissions for the Data App functionality (for example, a Member or Read Only role). For more information, see Roles and Permissions.
- The Method Set, Sample Set, and Project filters apply to Empower CDS data only.
Deprecated Features
There are no new deprecated features in this release. For more information about TDP deprecations, see Tetra Product Deprecation Notices.
Known and Possible Issues
There are no new known and possible issues in this release.
Upgrade Considerations
To upgrade Chromatography Insights to the latest version, do the following:
- Update the app's image version by doing the following:
- Open the Tetra Data & AI Workspace.
- In the Chromatography Insights App's settings, change the Image Version to the latest version. For more information, see Edit Embedded Data Apps Settings for Your Org.
- Update the app's companion
chromatography-insights
Tetraflow tov1.3.0
if needed. Note, there is no update to the companion tetraflow with this version of the app. For instructions, see Edit a Tetraflow Pipeline. - After the updated Tetraflow runs, refresh the Chromatography Insights table schemas by doing the following:
- Open the SQL Search page. A list of your database tables appears on the left.
- Select the database that ends in
__tss__default
. - For each of the following Chromatography Insights database tables (
chromatography_insights_<tablename>
), select the hamburger menu icon next to the table name, and then select Refresh Table Schemas: chromatography_insights_filter_values
chromatography_insights_injection
chromatography_insights_peak
To activate Chromatography Insights in the Tetra Data and AI Workspace, please contact your customer success manager (CSM) or account executive.
For more information about Tetra Data Apps, see Tetra Data Apps.
v1.3.0
Release date: 6 March 2025
What's New
TetraScience has released its next version of the Chromatography Insights Embedded Data App, version 1.3.0. This release introduces a new Column Usage & Logbook page, which replaces the previous Column Utilization page and fixes a known issue. The Column Usage & Logbook page includes a new Logbook chart that shows the first and last injection date for selected columns. It also includes a Column Usage chart that provides the total injection count for selected columns. The new page also introduces a column logbook table that provides users a readout of all corresponding samples tested with a particular column.
Prerequisites
Chromatography Insights v1.3.0 requires the following:
- Tetra Data Platform (TDP) v4.1.1 or higher deployed in a Tetra-hosted environment
- Data Lakehouse Architecture early adopter program (EAP)
- Empower or Chromeleon CDS data processed into one of the following Intermediate Data Schemas (IDSs):
NOTEFor more information about each IDS, see Intermediate Data Schemas in the TetraConnect Hub. To request access, see Access the TetraConnect Hub.
New Functionality
New functionality includes features not previously available in the Tetra Data Platform (TDP) or Chromatography Insights.
- A new Column Usage & Logbook page replaces the previous Column Utilization page. The Column Usage & Logbook page includes the following:
- Logbook chart: Shows all injections for selected columns
- Column Usage chart: Shows column utilization over time

Enhancements
Enhancements are modifications to existing functionality that improve performance or usability, but don't alter the function or intended use of the system.
- There are no enhancements in this release.
Bug Fixes
The following bugs are now fixed:
- X-axis chart values now align consistently across channels when viewing chromatograms.
Limitations
The following are known limitations of Chromatography Insights v1.3.0:
- Loading more than 20,000 injections at once can cause visualization graphs to load slowly. It's recommended that customers apply filters to limit the number of data points that each visualization graph loads.
- App users must have a TDP role that has at least View Access permissions for the Data App functionality (for example, a Member or Read Only role). For more information, see Roles and Permissions.
- The Method Set, Sample Set, and Project filters apply to Empower CDS data only.
Deprecated Features
There are no new deprecated features in this release. For more information about TDP deprecations, see Tetra Product Deprecation Notices.
Known and Possible Issues
There are no new known and possible issues in this release.
Upgrade Considerations
To upgrade Chromatography Insights to the latest version, do the following:
-
Update the app's image version by doing the following:
- Open the Tetra Data & AI Workspace.
- In the Chromatography Insights App's settings, change the Image Version to the latest version. For more information, see Edit Embedded Data Apps Settings for Your Org.
-
Update the app's companion
chromatography-insights
Tetraflow tov1.3.0
. For instructions, see Edit a Tetraflow Pipeline. -
After the updated Tetraflow runs, refresh the Chromatography Insights table schemas by doing the following:
- Open the SQL Search page. A list of your database tables appears on the left.
- Select the database that ends in
__tss__default
. - For each of the following Chromatography Insights database tables (
chromatography_insights_<tablename>
), select the hamburger menu icon next to the table name, and then select Refresh Table Schemas: chromatography_insights_filter_values
chromatography_insights_injection
chromatography_insights_peak
To activate Chromatography Insights in the Tetra Data and AI Workspace, please contact your customer success manager (CSM) or account executive.
For more information about Tetra Data Apps, see Tetra Data Apps.
v1.2.0
Release date: 6 February 2025
What's New
TetraScience has released its next version of the Chromatography Insights Embedded Data App, version 1.2.0. This release introduces a new Chromatogram Viewer that lets users visualize individual chromatography injections and quickly compare chromatograms across multiple injections. Users can also now select multiple channels to visualize several UV detector, pressure, and temperature channels simultaneously.
Prerequisites
Chromatography Insights v1.2.0 requires the following:
- Tetra Data Platform (TDP) v4.1.1 or higher deployed in a Tetra-hosted environment
- Data Lakehouse Architecture early adopter program (EAP)
- Empower or Chromeleon CDS data processed into one of the following Intermediate Data Schemas (IDSs):
- LC-UV Empower IDS (
lcuv-empower
) v15 or higher - Chromeleon IDS (
thermofisher-chromeleon
) v6 or higher
- LC-UV Empower IDS (
NOTEFor more information about each IDS, see Intermediate Data Schemas in the TetraConnect Hub. To request access, see Access the TetraConnect Hub.
New Functionality
New functionality includes features not previously available in the Tetra Data Platform (TDP) or Chromatography Insights.
- A new Chromatogram Viewer that includes the following:
- Chromatograms are rendered after the user selects one or more injections from the Performance Trending view.
- A Selected Chromatograms table is created based on the selected injections. The table lets users toggle channels (for example, UV, pressure, or temperature) or peak annotations for rendered chromatograms.
- A single chart view that overlays multiple injections so the user can compare chromatography runs. The chart includes peak labels for each run.
- The chart hover tooltip provides users quick access to standard chromatography peak data, such as peak area, peak start, peak end, and resolution.
Chromatography Viewer

Enhancements
Enhancements are modifications to existing functionality that improve performance or usability, but don't alter the function or intended use of the system.
- There are no enhancements in this release.
Bug Fixes
There are no bug fixes in this release.
Limitations
The following are known limitations of Chromatography Insights v1.2.0:
- Loading more than 20,000 injections at once can cause visualization graphs to load slowly. It's recommended that customers apply filters to limit the number of data points that each visualization graph loads.
- App users must have a TDP role that has at least View Access permissions for the Data App functionality (for example, a Member or Read Only role). For more information, see Roles and Permissions.
- The Method Set, Sample Set, and Project filters apply to Empower CDS data only.
Deprecated Features
There are no new deprecated features in this release. For more information about TDP deprecations, see Tetra Product Deprecation Notices.
Known and Possible Issues
There are no new known and possible issues in this release.
Upgrade Considerations
To upgrade Chromatography Insights to the latest version, open the Tetra Data & AI Workspace in the TDP. Then, change the Image Version to the latest version in the Chromatography Insights App's settings. For instructions, see Edit Embedded Data Apps Settings for Your Org.
To activate Chromatography Insights in the Tetra Data and AI Workspace, please contact your customer success manager (CSM) or account executive.
For more information about Tetra Data Apps, see Tetra Data Apps.
v1.1.1
Release date: 18 December 2024
What's New
TetraScience has released its next version of the Chromatography Insights Embedded Data App, version 1.1.1. This release introduces an improvement to the Performance Trending chart that makes it easier to see trends over short time ranges.
Prerequisites
Chromatography Insights v1.1.1 requires the following:
- Tetra Data Platform (TDP) v4.1.1 or higher deployed in a Tetra-hosted environment
- Data Lakehouse Architecture early adopter program (EAP)
- Empower or Chromeleon CDS data processed into one of the following Intermediate Data Schemas (IDSs):
- LC-UV Empower IDS (
lcuv-empower
) v15 or higher - Chromeleon IDS (
thermofisher-chromeleon
) v6 or higher
- LC-UV Empower IDS (
NOTEFor more information about each IDS, see Intermediate Data Schemas in the TetraConnect Hub. To request access, see Access the TetraConnect Hub.
New Functionality
New functionality includes features not previously available in the Tetra Data Platform (TDP) or Chromatography Insights.
- There is no new functionality in this release.
Enhancements
Enhancements are modifications to existing functionality that improve performance or usability, but don't alter the function or intended use of the system.
- When customers filter down to a small number (<7) of days on the Performance Trending chart, it now displays the full timestamps of all of the labels on the x-axis instead of grouping all of the points into a single day. This update makes it easier to see performance trends over a short time range.
Bug Fixes
There are no bug fixes in this release
Limitations
The following are known limitations of Chromatography Insights v1.1.1:
- Loading more than 20,000 injections at once can cause visualization graphs to load slowly. It is recommended that customers apply filters to limit the number of data points that each visualization graph loads.
- App users must have a TDP role that has at least View Access permissions for the Data App functionality (for example, a Member or Read Only role). For more information, see Roles and Permissions.
- The Method Set, Sample Set, and Project filters apply to Empower CDS data only.
Deprecated Features
There are no new deprecated features in this release. For more information about TDP deprecations, see Tetra Product Deprecation Notices.
Known and Possible Issues
There are no new known and possible issues in this release.
Security
Various security updates were applied.
Upgrade Considerations
To upgrade Chromatography Insights to the latest version, open the Tetra Data & AI Workspace in the TDP. Then, change the Image Version to the latest version in the Chromatography Insights App's settings. For instructions, see Edit Embedded Data Apps Settings for Your Org.
IMPORTANTExisting data won't load initially after upgrading to Chromatography Insights v1.1.1 from v1.1.1 because of a known issue. To get existing Chromatography Insights data to load in the app after upgrading to v1.1.1, you must do the following:
- Open the SQL Search page. A list of your database tables appears on the left.
- For each of your Chromatography Insights database tables (
chromatography_insights_<tablename>
), select the hamburger menu icon next to the table name. Then, select Refresh Table Schemas. Make sure that you run the action for each of the following Chromatography Insights database tables:
chromatography_insights_filter_values
chromatography_insights_injection
chromatography_insights_peak
To activate Chromatography Insights in the Tetra Data and AI Workspace, please contact your customer success manager (CSM) or account executive.
For more information about Tetra Data Apps, see Tetra Data Apps.
v1.1.0
Release date: 2 December 2024
What's New
TetraScience has released its next version of the Chromatography Insights Embedded Data App, version 1.1.0, as part of an EAP. Chromatography Insights consolidates data from multiple Chromatography Data Systems (CDSs) into a single, interactive dashboard. This empowers teams to better assess performance variability, identify root causes, and track trends of this critical analytical technique—which leads to faster, more informed decisions across labs.
This release introduces additional pages for Compliance, Column Utilization, and System Usage. It also adds support for LC-UV Empower IDS (lcuv-empower
) v15 and introduces several usability improvements to help scientists with compliance use-cases and visualizing data with either an average or manually-set threshold line.
Here are the details for what's new in Chromatography Insights v1.1.0.
Prerequisites
Chromatography Insights v1.1.0 requires the following:
- Tetra Data Platform (TDP) v4.1.1 or higher deployed in a Tetra-hosted environment
- Data Lakehouse Architecture early adopter program (EAP)
- Empower or Chromeleon CDS data processed into one of the following Intermediate Data Schemas (IDSs):
- LC-UV Empower IDS (
lcuv-empower
) v15 or higher - Chromeleon IDS (
thermofisher-chromeleon
) v6 or higher
- LC-UV Empower IDS (
NOTEFor more information about each IDS, see Intermediate Data Schemas in the TetraConnect Hub. To request access, see Access the TetraConnect Hub.
New Functionality
New functionality includes features not previously available in the Tetra Data Platform (TDP) or Chromatography Insights.
- Support for LC-UV Empower IDS (
lcuv-empower
) v15. - A new System Usage page that includes the following:
- System Runtime by Year chart
- Average Runtime by Method Set chart
- Injection Count by System chart
- A new Compliance page that includes the following:
- Injection Status chart: compares first sample injection to additional sample injections
- Processing Status chart: highlights reprocessed results
- Integration Status chart: compares manual and automated integrations
- A new Column Utilization page that includes the following:
- Column Utilization Over Time chart
- Column Utilization Over Time chart
- The Performance Trending page includes three new options for Chart Settings:
- Show average line (or hide it)
- Show standard deviation lines (or hide them)
- Show horizontal line (an optional, configurable threshold line)
Enhancements
Enhancements are modifications to existing functionality that improve performance or usability, but don't alter the function or intended use of the system.
- Chromatography Insights has been restyled with a new look and feel.
- The x-axis labels on the Performance Trending chart have been updated to be more readable.
- There's a new date-picker UI element and a reworked filter selection pane to help improve usability.
Bug fixes
The following bugs are now fixed:
- Annotation line labels no longer appear blurry on Windows operating systems.
- An issue that caused the Peak Measure dropdown and plotted peak measure to sometimes become out of sync is now resolved.
- Malformed timestamps no longer raise an error when displaying charts.
Limitations
The following are known limitations of Chromatography Insights v1.1.0:
- Loading more than 20,000 injections at once can cause visualization graphs to load slowly. It is recommended that customers apply filters to limit the number of data points that each visualization graph loads.
- App users must have a TDP role that has at least View Access permissions for the Data App functionality (for example, a Member or Read Only role). For more information, see Roles and Permissions.
- The Method Set, Sample Set, and Project filters apply to Empower CDS data only.
Known Issues
The following are known issues for Chromatography Insights v1.1.0:
- Customers' existing data won't load initially after upgrading to Chromatography Insights v1.1.0 from v1.0.0. This issue occurs because there's currently no way to automatically refresh the app's associated schemas and tables after fields are added or modified. As a workaround, customers can run the Refresh Table Schemas action for their Chromatography Insights database tables on the SQL Search page in the TDP. For instructions, see the Upgrade Considerations section. A fix for this issue is currently in development and testing and is planned for a future release.
Upgrade Considerations
To upgrade Chromatography Insights to the latest version, open the Tetra Data & AI Workspace in the TDP. Then, change the Image Version to the latest version in the Chromatography Insights App's settings. For instructions, see Edit Embedded Data Apps Settings for Your Org.
IMPORTANTExisting data won't load initially after upgrading to Chromatography Insights v1.1.0 from v1.0.0 because of a known issue. To get existing Chromatography Insights data to load in the app after upgrading to v1.1.0, you must do the following:
- Open the SQL Search page. A list of your database tables appears on the left.
- For each of your Chromatography Insights database tables (
chromatography_insights_<tablename>
), select the hamburger menu icon next to the table name. Then, select Refresh Table Schemas. Make sure that you run the action for each of the following Chromatography Insights database tables:
chromatography_insights_filter_values
chromatography_insights_injection
chromatography_insights_peak
To activate Chromatography Insights in the Tetra Data and AI Workspace, please contact your customer success manager (CSM) or account executive.
For more information about Tetra Data Apps, see Tetra Data Apps.
v1.0.0
Release date: 9 October 2024
What's New
TetraScience has released its first version of the Chromatography Insights Embedded Data App, version 1.0.0, as part of an EAP. Chromatography Insights consolidates data from multiple Chromatography Data Systems (CDSs) into a single, interactive dashboard. This empowers teams to better assess performance variability, identify root causes, and track trends of this critical analytical technique—which leads to faster, more informed decisions across labs.
Here are the details for what's new in Chromatography Insights v1.0.0.
Prerequisites
Chromatography Insights v1.0.0 requires the following:
- Tetra Data Platform (TDP) v4.1.1 or higher deployed in a Tetra-hosted environment
- Data Lakehouse Architecture early adopter program (EAP)
- Empower or Chromeleon CDS data processed into one of the following Intermediate Data Schemas (IDSs):
- LC-UV Empower IDS (
lcuv-empower
) v16 or higher - Chromeleon IDS (
thermofisher-chromeleon
) v6 or higher
- LC-UV Empower IDS (
NOTEFor more information about each IDS, see Intermediate Data Schemas in the TetraConnect Hub.
New Functionality
New functionality includes features not previously available in the Tetra Data Platform (TDP) or Chromatography Insights App.
- A single, interactive dashboard provides near real-time performance trending analytics for either the Chromeleon or Empower CDS in the following areas:
- Instrument performance: Identify and troubleshoot instrument performance issues by looking at when injections occurred across instruments, who was operating each instrument, analyte data, and more (including Sample Set and Method Set data for Empower CDS data).
- Column performance: Identify and troubleshoot column performance issues by looking at metrics like peak width to find systems that fall outside the standard deviation.
- Method performance: Identify and troubleshoot method performance issues by looking at instrument, column, analyst, and sample data across labs.

Limitations
The following are known limitations of Chromatography Insights v1.0.0:
- Loading more than 10,000 injections at once can cause visualization graphs to load slowly. It is recommended that customers apply filters to limit the number of data points that each visualization graph needs to load.
- App users must have a TDP role that has at least View Access permissions for the Data App functionality (for example, a Member or Read Only role). For more information, see Roles and Permissions.
- The Method Set, Sample Set, and Project filters apply to Empower CDS data only.
Upgrade Considerations
To activate Chromatography Insights in the Tetra Data and AI Workspace, please contact your customer success manager (CSM) or account executive.
For more information about Tetra Data Apps, see Tetra Data Apps.
Other Release Notes
To view other release notes for Tetra Data Apps, see Tetra Data Apps Release Notes.
Updated 5 days ago